Choosing Between VPS and Bare Metal Servers for Solana Trading

Choosing Between VPS and Bare Metal Servers for Solana Trading

2025.07.26
At ERPC, we support numerous Solana projects and traders by offering a wide range of VPS and bare metal servers tailored to various requirements. However, we frequently receive inquiries from users who find it challenging to determine which server type best suits their needs. In this article, we explain the fundamental concepts, advantages, and optimal scenarios for each server type to help you make an informed choice.

Why Bare Metal Servers Offer the Highest Performance

If budget is not a limitation and maximum performance is the goal, a bare metal server (ERPC Metal) is always the ideal choice.
VPS servers are virtualized, meaning a single physical server is divided into multiple virtual instances. Although advances in datacenter CPUs and virtualization technologies have significantly reduced performance degradation, bare metal servers still outperform VPS by providing direct access to dedicated physical resources.
For absolute peak performance, choosing a bare metal server is always recommended.

Advantages of Bare Metal Servers

Bare metal servers offer exclusive use of the entire physical server, ensuring stable and predictable performance without shared resources. Key benefits include:
  • CPU Clock Speed
    • CPU processing speed is crucial for high-frequency trading and real-time operations. Higher clock speeds directly enhance transaction and data processing speeds. CPUs with clock speeds of 5GHz or higher are strongly recommended.
  • DDR5 RAM
    • RAM significantly affects data processing performance. DDR5 RAM provides greater bandwidth and improves overall throughput compared to DDR4, resulting in faster performance in environments requiring high-speed data handling. Utilizing the latest RAM technology substantially enhances overall system responsiveness.
  • 4th Generation or Later NVMe Storage
    • NVMe storage delivers extremely fast data access. Particularly, 4th-generation or later NVMe SSDs offer rapid read and write speeds, enabling swift handling of large data volumes. This is especially beneficial for database operations, log processing, and other storage-intensive tasks.
  • Network Bandwidth
    • At a minimum, a 1Gbps network is necessary, but a 10Gbps network is recommended. High-speed network infrastructure significantly benefits real-time data transmission and handling large transaction volumes.
Combining these elements ensures that a bare metal server achieves the highest possible performance.

Benefits and Use Cases of VPS

The primary advantage of VPS is cost-effectiveness. Bare metal servers are powerful but may offer more performance than required for many applications.
VPS is particularly suited for lightweight scripts and geographically dispersed applications where each server instance doesn't require extensive resources. In these scenarios, VPS offers efficient resource distribution and cost savings.
However, even when selecting a VPS, careful attention should be paid to CPU, RAM, and storage specifications. For example, 256GB RAM using DDR5 significantly outperforms DDR4 RAM of the same capacity in practice.
At ERPC, our VPS offerings utilize the latest hardware technology, consistently outperforming competitors. We encourage you to experience the difference firsthand.

Practical Strategies and Decision-making

Solana Validators Solana Beach
For Solana trading, the closer you are to the leader validator’s location, the faster your transaction and data reception speeds. Understanding the leader schedule and strategically positioning your infrastructure is essential.
In competitive regions with concentrated validators, such as Frankfurt, bare metal servers are strongly recommended. This environment demands peak performance, and many top traders exclusively use bare metal servers.
While certain locations like Frankfurt have a concentration of validators, most validators are globally distributed. Targeting these dispersed validators exclusively with bare metal servers can be cost-prohibitive. Employing VPS in these scenarios offers a cost-effective approach to global coverage.

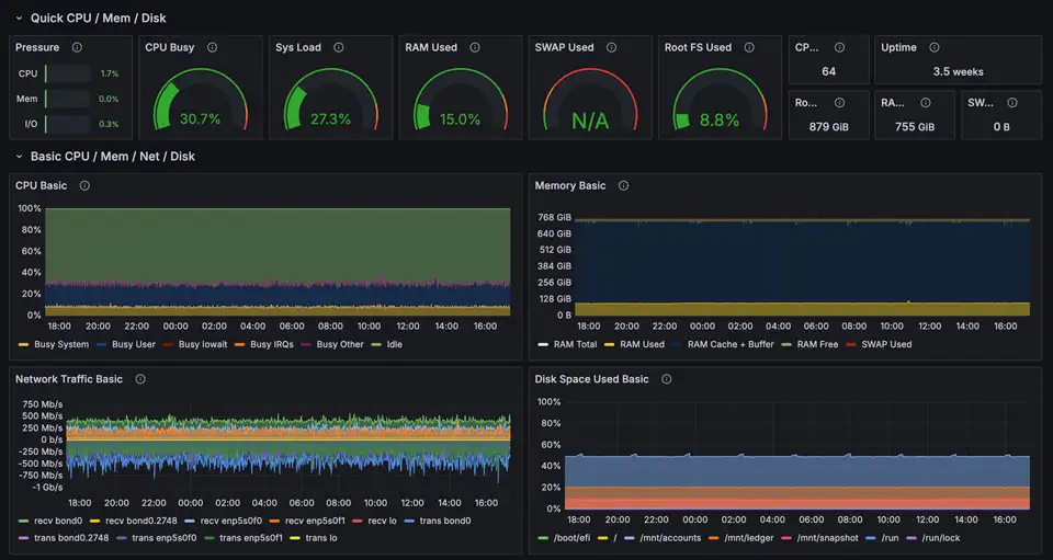
Importance of Monitoring and Resource Management

Grafana Monitoring
Accurate monitoring and effective resource management are critical to ensuring consistent performance and reliability in your infrastructure. ERPC recommends using Prometheus combined with Grafana for detailed real-time monitoring and visualization.
By continuously tracking server metrics, you can proactively detect performance issues, optimize resource allocation, and make informed scaling decisions.
Recommended resource usage thresholds:
  • Optimal Performance: Keep CPU, RAM, and storage usage between 30–40% for peak responsiveness and best transaction processing speed.
  • Normal Operation: Maintain CPU, RAM, and storage usage within 50–60% to ensure stable, reliable performance without risking latency or disk performance degradation.
  • Performance Degradation Risk: Usage exceeding 70–80% significantly increases latency risks and can cause instability, particularly in disk I/O performance, requiring immediate optimization or scaling.
ERPC offers a comprehensive monitoring solution at €16/month, enabling detailed resource tracking and visualization for proactive and efficient server management.

Pricing and ERPC Support

SLV Metal
Solana EPYC VPS
We offer flexible pricing plans tailored to various needs and budgets, guaranteeing high quality and continual improvements across all our services. Additional bare metal server options beyond the listed pricing are also available. Please contact us directly to discuss your specific requirements.
For the latest updates and purchases, please join our official Validators DAO Discord:
We are committed to supporting your project's success from a technological standpoint.
Thank you for choosing ERPC.